Loader
yeo group

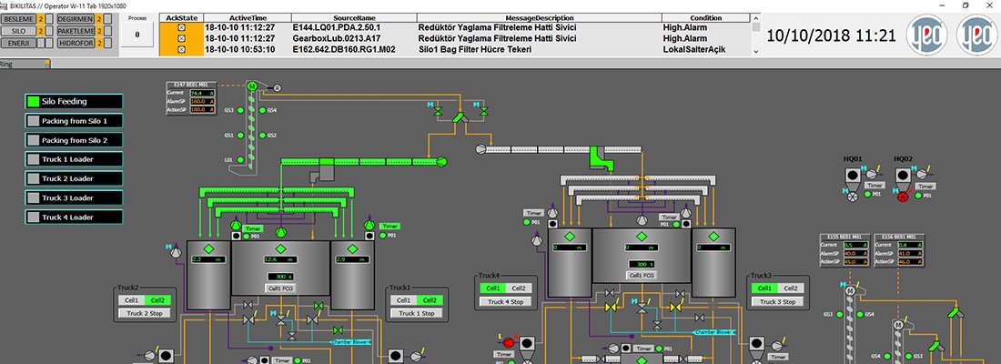
Bikilitaş Manufacturing Plant

Country: Turkey;

End-user: Biberci Insaat;

Description: Bikiltas Cement Factory has 5000t/day production capacity; plant consists of material production line, mill, silos and packing units.

Scope of works:

  • Production of all MDP, MCCs, PLCs;
  • All Electrical Site Works and Engineering;
  • Earthing, Lighting, Cabling, Installation of Cable Trays, Outdoor Lighting;
  • Installation of SCADA and Automation System;
  • ABB 800xA DCS System, Profinet, Profibus and Modbus RTU/TCP Communications;
  • Redundant SCADA System,  4000 hardwired I/Os, 1000 soft I/Os;
  • Commissioning, Training and Documentation;
Bikilitaş Manufacturing Plant
Bikilitaş Manufacturing Plant

Country: Turkey; End-user: Biberci Insaat; Description: Bikiltas Cement Factory has 5000t/day production capacity; plant consists of material production line, mill, silos and packing units. Scope of works: Production of all ...

More
Iron & Steel Factory Desalination
Iron & Steel Factory Desalination

Country: Turkey; End-User: Çolakoglu; Project: Çolakoğlu Iron & Steel Company İzmit Factory Desalination Plant; Scope of works: Manufacturing and Installation of MDPPanels; Manufacturing and Installat...

More
Gedabek Gold Mine
Gedabek Gold Mine

Country: Azerbaijan; End-user: AIMC; Project: Gedabek Gold Mine Protection & Automation Project ;  Description: For the year ended 31 December 2016, total gold production as doré bars and as a constituent o...

More
Medcem Cement Factory
Medcem Cement Factory

Country: Turkey; End-User: EREN HOLDING; Project: Medcem Cement Factory Substation Protection  & Automation Project; Project Volume:  154 kV 2 OHL, 3 Transformers and Coupling Feeders; Scope of works: ...

More
Çabat Borik Asit Tesisi
Çabat Borik Asit Tesisi

-

More
yeo group